Installing NetData on RHEL/CentOS
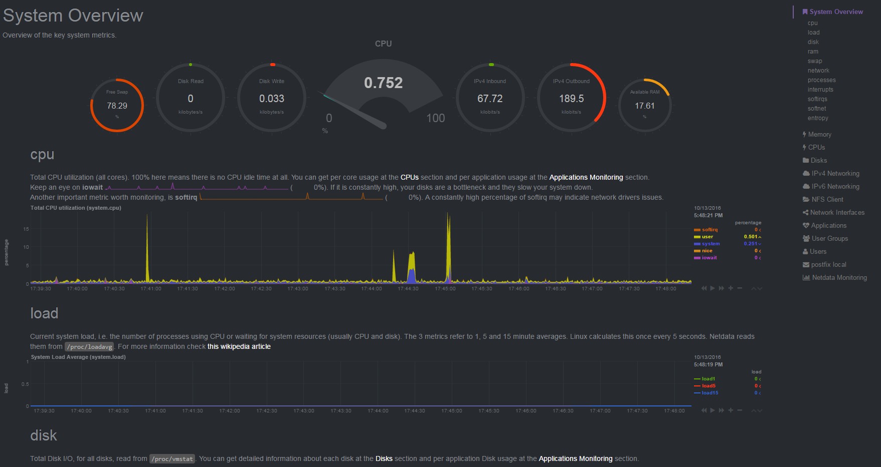
NetData is a real-time system monitor great for visualizing performance data. Instances of netdata run independently on monitored systems. The results can be accessed remotely and grouped into a single dashboard view, making this tool highly scalable. With all the nice features, one thing netdata seems to be missing is some sort of a GUI drag-and-drop dashboard builder for the rest of us, non-Web-developer types.
Here’s a quick way to install netdata on RHEL/CentOS:
cd ~/ yum -y install git gcc make autoconf automake uuid uuid-devel libuuid-devel zlib zlib-devel git clone https://github.com/firehol/netdata.git --depth=1 cd netdata ./netdata-installer.sh --dont-wait
Updating NetData
The process for updating netdatainstall via git is similar to the installation process.
cd ~/ /bin/rm -rf netdata git clone https://github.com/firehol/netdata.git --depth=1 cd netdata ./netdata-installer.sh --dont-wait
Or a quick script, in case you need to update
netdata automatically or on multiple servers.#!/bin/bash
while getopts ":iu" OPTION; do
case "${OPTION}" in
i)
action=1
;;
u)
action=2
;;
\? ) echo "Unknown option: -$OPTARG" >&2; usage;;
: ) echo "Missing option argument for -$OPTARG" >&2; usage;;
* ) echo "Unimplemented option: -$OPTARG" >&2; usage;;
esac
done
configure() {
if [ -z ${action} ]
then
action=1
fi
uhome="$(grep ^root /etc/passwd | awk -F':' '{print $6}')"
giturl="https://github.com/firehol/netdata.git"
if [ $(curl -Lk -o /dev/null --silent --head --write-out '%{http_code}\n' "${giturl}") -ne 200 ]
then
echo "Can't get to ${giturl}. Exiting..."
exit 7
fi
if [ $(id -g) -ne 0 ]
then
echo "Need to be root. Exiting..."
exit 33
fi
}
netdata_do() {
if [ ${action} -eq 1 ]
then
if [ $(ps -ef | grep -c "/usr/sbin/[n]etdata") -ne 0 ]
then
echo "Netdata is already installed on $(hostname | awk -F'.' '{print $1}'). Exiting..."
exit 22
fi
yum -y install git gcc make autoconf automake uuid uuid-devel libuuid-devel zlib zlib-devel
fi
if [ ${action} -eq 2 ]
then
if [ $(ps -ef | grep -c "/usr/sbin/[n]etdata") -lt 1 ]
then
echo "Netdata is not installed on $(hostname | awk -F'.' '{print $1}'). Exiting..."
exit 22
fi
if [ $(which git >/dev/null 2>&1 ; echo $?) -ne 0 ]
then
echo "Git not found. Exiting..."
exit 17
fi
fi
cd "${uhome}"
if [ -d "${uhome}/netdata" ]
then
/bin/rm -rf "${uhome}/netdata"
fi
git clone "${giturl}" --depth=1
if [ -d "${uhome}/netdata" ]
then
cd "${uhome}/netdata"
${uhome}/netdata/netdata-installer.sh --dont-wait
else
echo "Couldn't git it. Exiting..."
exit 11
fi
}
# RUNTIME
configure
netdata_do
